启程课程全面升级
工业机器人 全系课程
Codesys专业运动控制课程
工业4.0专业课程体系
老学员可优惠学习最新课程
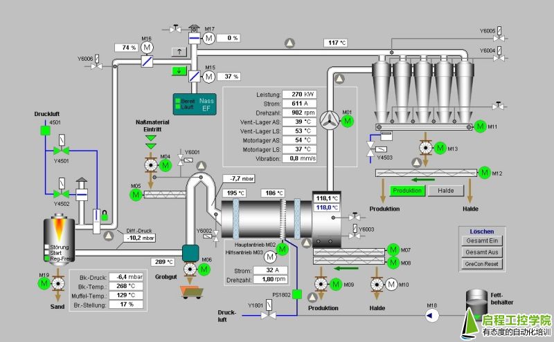
深圳WinCC系统组态培训班课程特色:启程自动化培训中心推出的wincc课程介绍了西门子公司组态软件WinCC 。内容涉及实际工程中可能应用的各个方面,包括组态变量、传送和下载、安装与调试、用户管理、多语言组态、趋势和数据记录、报警组态、生成报表、脚本编程、远程访问和控制、全集成自动化应用等.


第一章 安装WinCC
1.1 安装MS Message Queuing
1.2安装Microsoft SQL Server 2000
1.3安装WinCC
第二章 创建一个项目
2.1 WinCC项目管理器的结构
2.2 WinCC项目管理器的菜单栏
2.3工具栏中的按钮
2.4 创建项目
第三章 驱动变量连接过程
3.1变量管理器
3.2 过程变量
3.3 内部变量
3.4 变量组
3.5 创建过程变量
3.6 创建内部变量
第四章 创建画面 组态画面 复杂控件的使用
4.1如何启动图形编辑器
4.2 图形编辑器的起始画面
4.3 图形编辑器的基本设置
4.4 使用画面
4.5 使用对象
4.6 使用控件
4.7 过程画面动态化
4.8 创建页面布局
第五章 通讯
5.1通讯 – 基础
5.2 WinCC通讯 – 原理
5.3 SIMATIC S7 Protocol Suite”通道
第六章 设置用户管理
6.1 组态用户管理器
6.2 用户菜单
6.3授权概述
第七章 基础案例的练习 小型项目的使用技巧
7.1 On/Off开关的切换显示
7.2 窗口切换
7.3 图片的插入及切换
7.4 画中画组态
7.5 结构变量及画面模板
7.6控件使用技巧
7.7面板使用实例
7.8 组合框、复选框及选项组
7.9 声音报警的方法
第八章 综合练习
8.1 过程值归档
8.2 组态报警及显示
8.3 报表系统
8.4 脚本调试与诊断
8.5 操作记录功能
8.6 WinCC通信诊断方法
第九章 通讯
9.1通过OPC实现WINCC与西门子200的通讯
9.2通过OPC实现WINCC与西门子300的通讯
9.3通过Profibus DP总线实现WINCC与西门子300的通讯
9.4通过PROFINET总线实现WINCC与西门子300的通讯
第十章 案例分析
10.1编写物流系统案例
10.2编写恒压供水案例
10.3学员编写以前工作中的案例
启程课程全面升级
工业机器人 全系课程
Codesys专业运动控制课程
工业4.0专业课程体系
老学员可优惠学习最新课程
每期10人以下小班化教学
综合理论知识结合企业项目实操。
**一次不会,免费重修。
80%课程项目实操+20%的课程理论,
手把手教学的模式,让你学有所成。
贴近工厂的实战技术培训
3000平米工程中心投入使用
全新环境,全程实操!
重金引进ABB KUKA实训机器人系统!
通过结业考核,
成绩合格者我们免费为您推荐工作。
更有企业订单班的就业模式为你量身订做,
入学=就业。

郭老师十多年行业从业经验。教学经验丰富,待人友好,为人诚实谦虚。工作勤奋,认真负责,能吃苦耐劳,尽职尽责,有耐心。
精通技术:PLC编程,系统组态,网络通讯,电气设计

毕业于广东工业大学,一直从事自动化行业工作。教学经验丰富,稳重,待人热情、真诚;工作认真负责,积极主动。
精通技术:机器视觉,运动控制,系统组态,网络通讯

熟悉力控等上位机组态软件工作技能。曾就职于自动化暖通及环保行业,从事自动化设备维修改造。曾负责整个华北区域项目的电气设计及项目管理工作。熟悉电气设备生产,设计,调试,维护整个项目的把控。熟悉力控,易控等上位机画面,报表,曲线等制作。
精通技术:PLC编程,运动控制,系统组态,网络通讯,电气设计

10年电气自动化行业经验,有丰富的企业和高校培训经验,曾就职于中国博士后科研工作站单位,负责全公司多个车间的技术文件审核与技能培训,与全国100所左右院校或劳动教育培训中心老师有过学术交流培训。
精通技术:PLC、运动控制、系统组态、网络通讯、电气设计、工业机器人。




